| 编辑推荐: |
文章将从六个方面讲数据中台的产品设计包括用户分析、商品分析、活动分析、流量分析、还有自助分析平台、标签平台、推荐系统的搭建,希望对您的学习有所帮助。
本文来自于人人都是产品经理,由火龙果软件Alice编辑、推荐。 |
|
上一次说到《数据中台实战(二):基于阿里OneData的数据指标管理体系》,这次我们谈下产品经理更加关注的模块产品设计。全部基于实战,读完这个系列,你就可以搭建属于你们公司的数据中台。
还是要先讲一下背景:笔者所在公司为XX环球商品贸易港,是集团旗下汇聚原创设计师品牌及时尚买手/采购商两大社群,通过B2B电商、RFSHOWROOM、富贸通等子品牌为时尚行业提供一站式产业+渠道服务的平台。公司还在广州市、西安市有线下的综合实体商贸中心,涉及到的系统有CRM、ERP、Marketing等各种各样的系统,公司涉及的n条产品线。
如果每条产品线都有专门的运营、产品、研发团队,一方面需要耗费大量的人力资源,另外一方面公司的数据散落在每条产品线,再收集起来就会造成很大的挑战。数据中台的存在就是为了解决这些问题,公司内每个系统的数据都流入数据中台(数据中心),这样数据就会更加规范的存储与组织。
另外只需要一个团队就能支撑起整个公司的数据相关的需求,这是数据中台的优点。但是从这里你也能看出来,由于追求通用性,无论业务中台还是数据中台都是缺乏灵活性的,数据中台的模式是比较重的,这就要求前期公司数据的调研工作一定要做的足够细致,才能避免以后反复改造的问题。
在这里也给大家一个判断公司是否引入数据中台的依据:如果你的公司有多条业务线用到了多个系统,需要通过数据整合来驱动业务,那么你们就合适引入数据中台。如果公司公司只有一条业务线或者初创公司,这种你们还是重点关注你们的业务和价值探索,因为数据中台是需要大量的资源支撑的。接下来我们先讲最核心的用户分析。
一、用户分析
刚才提到中台产品的设计讲究通用性,那用户模块我们也需要选择一个比较通用的模型来设计功能,尽量使设计出来的功能能适用大部分的产品线。
用户模块的功能设计我们参考黑客增长AAARR这个模型,从用户的获取、激活、留存、转化(收入)、传播(推荐)五个方面来设计功能。这个模型是比较抽象通用,适用于每个互联网产品,因为每个用户的生命周期都会经过几个过程。

1. 第一层:用户的拉新
先讲一个坑,拉新的工作每条产品线都会有对应的人员去做,如果每条产品线都有一套自己的标准,需要针对每条产品线的拉新统计单独做一套功能,那么会对统计造成十分大的困扰和资源浪费。此时我们就建议业务中台开发一套渠道管理的功能,并组织了一个会议要求每条产品线都调用渠道管理的功能,保证数据的存储都在同一个地方。
另外拉新的工作是不同的人负责不同的渠道,比如我们公司的目标用户是分散在全国各地的终端门店小B端,就需要大量的地推同事推我们的产品。我们采用渠道码的方式,每个部门可以定义自己的专属的渠道码,这个渠道码绑定相应的负责人并且可以生成注册页面地址。这样每个负责地推的同事都会在二维码中添加自己的专属渠道码,用户注册时就知道是那位地推的同事拉过来的。
这样拉新负责人的绩效就出来了,同样的拉新负责人所属部门的核心KPI注册量就出来了。最重要的是数据中台只用做同一套逻辑,后期出的数据指标就可以给n条产品线用了。

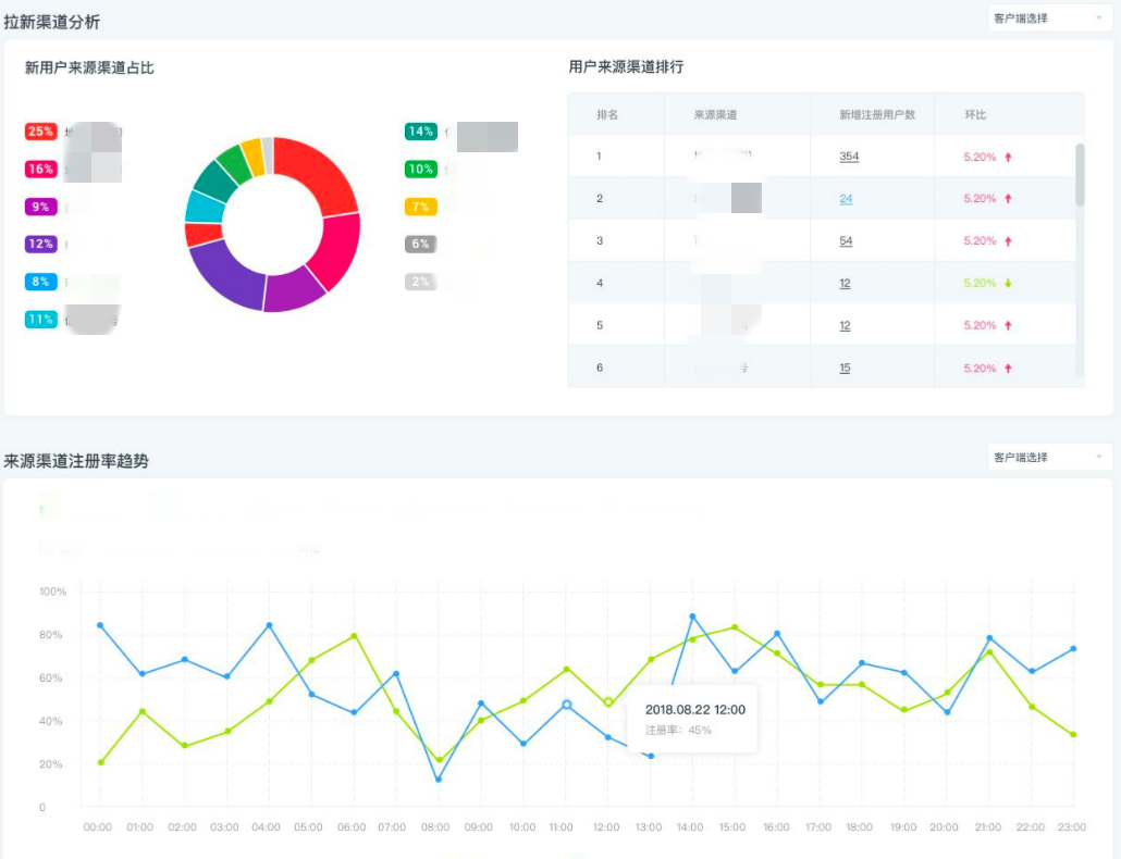
渠道码管理功能做完就可以做拉新相关的指标,那我们看下拉新的指标都有那些呢?
原子指标就是注册量了,接着就要基于目的加一些维度,比如:一线的地推人员要基于渠道码判断每个渠道码的注册量趋势,那就可以加上渠道注册码的维度;比如:拉新的负责人要看所有拉新人员的注册趋势,那就需要加上拉新人员的维度,而这些所有的维度我们都已经在注册渠道管理中解决。
先上图给大家做个参考:

2. 渠道注册页面转化率
注册量只是虚荣指标,只能监控我们的数据,并不能定位问题。注册这块我们还要看下过程指标注册转化率,这是考核各条业务线产品经理的关键指标。
注册转化率的定义是注册成功人数/访问注册页的人数,比如我们在百度投的SEM广告,每天是要花费大量的金钱的,因为在百度投关键字,关键字策略对路的情况下,每天是能拉来至少几百用户的,注册转化率每提高一个百分点。就相当于每天为公司拉来几十的用户,特别是大面积投广告的情况,那带来的用户就更多了。
产品同事可以看总的注册转化率,还可以看单独渠道的注册转化率,这样就很快定位到注册转化率低的渠道。涉及到以下几个指标:注册页的pv、uv、第一步输入号码的人数、第二步发送验证码的人数、第三步填写验证码的人数、第四步注册成功人数。
这样就可以定位到更细节的问题,比如:我们的验证码是不是会有网络问题接收不到、我们的按钮点击是不是有bug等。


3. 渠道ROI
还有一个问题比较重要我们需要解决,我们如何判断一个渠道是不是值得投入,这里的投入就是指我们的钱花在这个渠道到底值不值。比如:我们的地推渠道,要雇佣大量的地推人员做地推的工作,就会存在很大的人力成本。还有我们的百度这个渠道,每增加一个关键字就是一笔不小的费用。
那么我们如何判断我们是不是值的投呢?
这些完全是可以算出来的,其实我们进行大范围推广时要进行小面积的灰度测试来证明我们的可持续性。比如:地推的用户推广了一批新用户,要看下接下来这批用户实际在平台产生了多少收入,如果带来的收入/地推的工资是大于1的,那么这个渠道就是可持续的。
如果小于1,那么一方面可以判断地推人员带来的用户质量是不行的,另外一方面可以采取一些手段促进地推人员的拉新。如果采取了很多的手段收入都无法覆盖成本,那应该果断放弃这条拉新渠道,找到更合适我们的渠道。
同样的百度的拉新甚至能记录到投放的关键字的程度,通过关键字周期的成本和拉来用户所产生的收入,来评判关键字的性价比。
以上所有的指标都是通用的,可以适用于所有产品线,只要都用业务中台的渠道管理功能,我们一个功能就能满足亿订、富运通、环贸快版、富贸通等N条产品线的拉新统计。

具体的实现上通过对投放链接 URL 添加参数,渠道投放方可以对投放或者推广的效果进行监测。目前常见的渠道监测机制是
UTM ,通过在URL 链接后面添加广告来源(utm_source)、广告媒介 (utm_medium)、广告名称(utm_campaign)、广告内容(utm_content)和广告关键字(utm_term)等5个维度参数,实现对站外流量的监测和分析。流量分析工具
Google Analytics 也是采用这种方式。

二、用户活跃数据
用户活跃分析
用户活跃这块比较通用的指标就是日活、周活、月活这些指标,其实这些都是虚荣指标,就算日活再多但是用户就是过来看看却不下单说明产品是没有价值的。
拆的比较细的话可以区分新老用户,比如日活拆出来老用户的的日活、新用户的日活。新用户就是当天注册当天访问的用户、老用户是非当天注册当天访问的用户。另外可以看下每天日活中新老用户的占比,来决定我们是应该向新用户发力还是向老用户发力。
除了这些通用的指标每条产品线还有自己比较特殊的指标,比如:亿定电商产品的主路径,从访问用户数、加购用户、收藏用户数、转发用户数到下单用户数、支付用户数等都是电商产品特有的指标这些是做不到通用化的。
我们的供应量产品更关注的是每日发物流的用户数、发快递的用户数,我们的环贸快版关注的是咨询打版的用户数和下单的用户数据。所以我们要梳理每条产品线的共性指标和个性化指标,共性指标放在一个区域。非共性指标可以预留区域放每条产品线个性化的指标,这样至少保证了前端界面的通用性。

三、用户留存分析
为什么做留存分析《数据中台实战(一):以B2B电商亿订为例谈数据埋点(产品经理视角)》已经详细讲解,留存率不是一个虚荣指标,他可以很好的监测产品的粘性,直接反映了产品价值的高低。
我们定义了访问留存率和购买留存率。访问留存率的定义是新注册用户次日、7日、14日、30日是否再次访问我们的产品,购买留存率的定义是首次购买用户,接下来的7日、14日、30日是否再次购买我们的商品。只有总的留存率是不行的,当发现留存率低时如何定位问题?
这时我们将留存分析的功能与标签平台的人群圈选做了打通,比如:我们发现某日新注册用户的留存比较低,那我们可以继续拆解看是不是某个注册渠道的留存率比较低呢?又或者是某个端的用户(H5/IOS/安卓)的留存率比较低呢?
这样就更方便我们的运营同事定位问题。最后我们运营发现亿订的新注册用户在第一周内购买个2-3次的留存率明显高于其他用户的留存率,运营的同事会基于用户的特点做各种首单促使他买单。我们呢也把这个指标定为我们的北极星指标来运营,有部分运营同事的KPI就是这个。

同样的环贸快版我们发现新的设计师如果在注册的第一周内,来用我们的产品询价打版按钮1到2次的用户,明显比别的用户的留存率高。因为设计师刚注册只会用我们的服务先尝试打少量的版,一旦觉得我们的打版服务还可以,那么会用我们生产大货的服务。所以环贸快版的北极星指标定为新注册用户第一周点击打版询价1-2次,我们的运营也是通过加微信、外呼等方式促使设计师发生这个动作。
小扎的公司facebook对外公布了他们的北极星指标是在十天内关注7位朋友,他们还公布了一组数据是要想达到100万日活,你的次日留存率要达到40%,7日留存率要达到20%,30日留存率要达到10%,当然这里只是供大家参考。而且这里是针对社交产品,其他的产品应该根据自己的产品特性计算自己的留存率。
四、用户转化分析
用户转化就是想尽任何办法让用户下单,这里关注的指标有以下几个:首单人数、复购人数、首单率、复购率。
首单人数可以加统计周期,比如:每日首单人数、每日复购人数、用首单人数、总复购人数。首单人数/用户数就是首单率,复购人数/支付人数就是复购率。首单反应我们的产品是否有足够的吸引力,我们一切的运营活动是否有效。复购则反应用的产品的价值,如果没有价值,用户是不会花费金钱来买我们的产品。
首单真的很重要,讲留存率时说了我们的北极星指标是让新注册用户在第一周内首单并复购1-2次,这类用户的留存率会相对来说比较高。那我们的运营用各种手段拉过来用户,又用各种手段让他下单,接下来用户的体验很重要。
比如:我们的电商产品,当用户第一次下单,我们会对他的商品做全面的质检,保证商品真的没问题。我们会用最优秀的供应商,把商品安全的送到用户手上,如果用户接到商品后发现商品不是自己想要的,我们甚至会提供最好的售后服务,让用户无忧退货,保证第一次购物的顺畅,让他体会到我们的价值,也许下次用户还会来我们这里采购。
当我们的用户慢慢积累到一定程度,会发现复购的用户越来越多,我们会基于RFM,用户购物的频次、金额、距离上次的时间把用户拆分为8类。第一类是重要价值用户,最后一类是可以淘汰的用户。当然我们第一类用户一定是会倾斜大量的资源给他们,比如给他们最多的折扣,最好的售后,让他们给我们做更多的贡献。

参考《精益数据分析》中说的电商的模式,我们还是要关注下90天内用户的复购率。90天内复购率达到1%-15%说明你的产品属于用户获取模式,此时你应该多关注新用户。
90天的复购率达到15%-30%,说明你的产品属于混合模式,此时你需要兼顾新用户的购买率和老用户的复购。如果你的90天复购率能达到30%以上,说明你的产品属于忠诚者模式,你要更多的关注老用户的复购才更有效。
不过作为负责人,你不必过多的追求忠诚者模式,因为处于用户获取模式,只要做到低成本的拉来新用户,并且用户会下单,用户的营收大于用户的拉新成本,这种模式也是可以持续的。后期做的好的电商产品会处于忠诚者模式。

五、用户传播分析
传播就涉及到增长这块。我们看增长的本质是什么,我认为增长就是产品核心价值的传递,一个产品有价值它自然而然就会带有传播属性,所以要想传播那必须保证产品的价值,有关产品的价值怎么衡量可以参考《产品力:价值、安全感、优越感》
关于传播有个词很关键,传播是设计出来的。保证产品的价值后,我们就可以用一些手段来增强产品的传播特性。
病毒式传播有一个重要的指标K因子,K因子的计算公式不算复杂,过程如下:
K=(每个用户向他的朋友们发出的邀请的数量)×(接收到邀请的人转化为新用户的转化率)
假设平均每个用户会向20个朋友发出邀请,而平均的转化率为10%,则K=20×10%=2。当K>1时,用户群就会像滚雪球一样增大。当K<1时,用户群到某个规模时就会停止通过自传播增长。
六、用户生命周期分析
用户运营有个比较通用的模型叫RFM。
R(Recency):用户最近一次交易时间的间隔。
F(Frequency):用户在最近一段时间内交易的次数。
M(Monetary):用户在最近一段时间内交易的金额。
可以根据这些数据指标将用户分成8类。我们的资源是有限的,高价值用户我们一定要倾斜更多的资源给他们,一定会先满足他们的需求,再考虑其他用户,低价值用户就不要浪费太多的资源。差异化运营就在此体现。

基于此模型我们让数据开发工程师帮我们手工分别计算了RFM值,基于各个指标的分布。比如M(用户累计交易额)可以按2/8的原则,也可以按平均数的原则定义该指标的高低,按照这样的原则分别将R/F两个指标也进行了定义。
接下来就是把分群的用户交给运营进行核对,看下我们的分群是不是和目前的产品状况吻合。因为基于RFM的用户分群是十分重要,直接影响到运营的策略。
我们决定产品化,这时你会遇到一个问题,每条产品线的RFM的值都不相同,而这个问题在我们的标签平台解决了。我们的标签平台可以基于每条产品线分别定义RFM,并且再基于RFM的组合筛选出高价值人群等基于用户价值的分群。标签平台会在后面的文章《基于多条产品线的标签平台》详细来说。

接下来我们根据用户的F的值支付次数,将用户分为已经支付用户和支付用户。
未首单用户我们又基于算法,比如电商商品的加购、收藏等综合数据会给运营输出高成长潜力用户和高流失风险用户,高流失风险用户就是用户虽然注册了但是长时间未下单。
已支付用户我们基于用户的活跃度等指标分为成长用户、沉默用户、流失用户。
成长用户就是用户有下单,我们需要刺激他复购,我们又分为:高价值潜力用户/高沉默风险用。高价值潜力用户我们目前的定义是近7天内有下单,近7天内又有一些高意向行为比如访问、收藏、加购会给出不同的下单概率。用运营的同事看了就直接能判定出,我该给谁发优惠券刺激或者其他的手段。高沉默风险用户我们的运营会发一些PUSH/推送/外呼进行挽留。
接下来就是沉默用户,沉默用户我们基于上一次的访问天数又划分为高流失风险用户和低流失风险用户。高流失风险用户就是之前用户下课很多单,而且客单价还是比较高,近期没有访问的时间已经达到了某个阀值比如45天,那我们还是话费一定的资源挽留这些用户。
还有就是流失的用户,这些用户我们的定义就是没有任何挽留的必要了,告诉运营放弃治疗。一方面是因为这部分用户对平台的贡献度不大,另外一方面是就算挽回也需要耗费大量的资源,不值得。有了用户生命周期的认知,你就会知道,你不必要过度关注我们的用户的流失。因为这是用户的必然结局,我们还是需要花更多的精力花费在新用户和有价值的老用户身上,最大程度的延长用户的生命周期。


以上就是数据中台用户运营的全部内容,还有一个重要的点需要讲一下,是沟通方面。数据中台与运营通力合作才能达到最好的效果,所以双方的目标应该是一致的,节奏也应该一致,这点很重要。
如果你发现大家在同一个世界思考问题,那效率是完全不一样的。我们数据中台产品经理一定要拿捏好,运营的同事这个阶段关注的点,多在这个点上发力可能起到事半功倍的效果,所以要和运营之间建立良好的沟通机制。
|