| 编辑推荐: |
| 本文来自于cnblogs,分散在各个服务器上的日志怎么处理?如何快速定位问题?
如何跟踪业务流的处理顺序和结果等等?针对这些问题展开的下文。 |
|
首先,您需要了解什么是微服务架构设计,同时了解相关微服务与Docker介绍,
微服务架构的本质,是把整体的业务拆分成很多有特定明确功能的服务,通过很多分散的小服务之间的配合,去解决更大,更复杂的问题。对被拆分后的服务进行分类和管理,彼此之间使用统一的接口来进行交互。
微服务的特点决定了功能模块的部署是分布式的,以往在单应用环境下,所有的业务都在同一个服务器上,如果服务器出现错误和异常,我们只要盯住一个点,就可以快速定位和处理问题,但是在微服务的架构下,大部分功能模块都是单独部署运行的,彼此通过总线交互,都是无状态的服务,这种架构下,前后台的业务流会经过很多个微服务的处理和传递,我们难免会遇到这样的问题:
分散在各个服务器上的日志怎么处理?
如果业务流出现了错误和异常,如何定位是哪个点出的问题?
如何快速定位问题?
如何跟踪业务流的处理顺序和结果?
我们发现,以前在单应用下的日志监控很简单,在微服务架构下却成为了一个大问题,如果无法跟踪业务流,无法定位问题,我们将耗费大量的时间来查找和定位问题,在复杂的微服务交互关系中,我们就会非常被动。
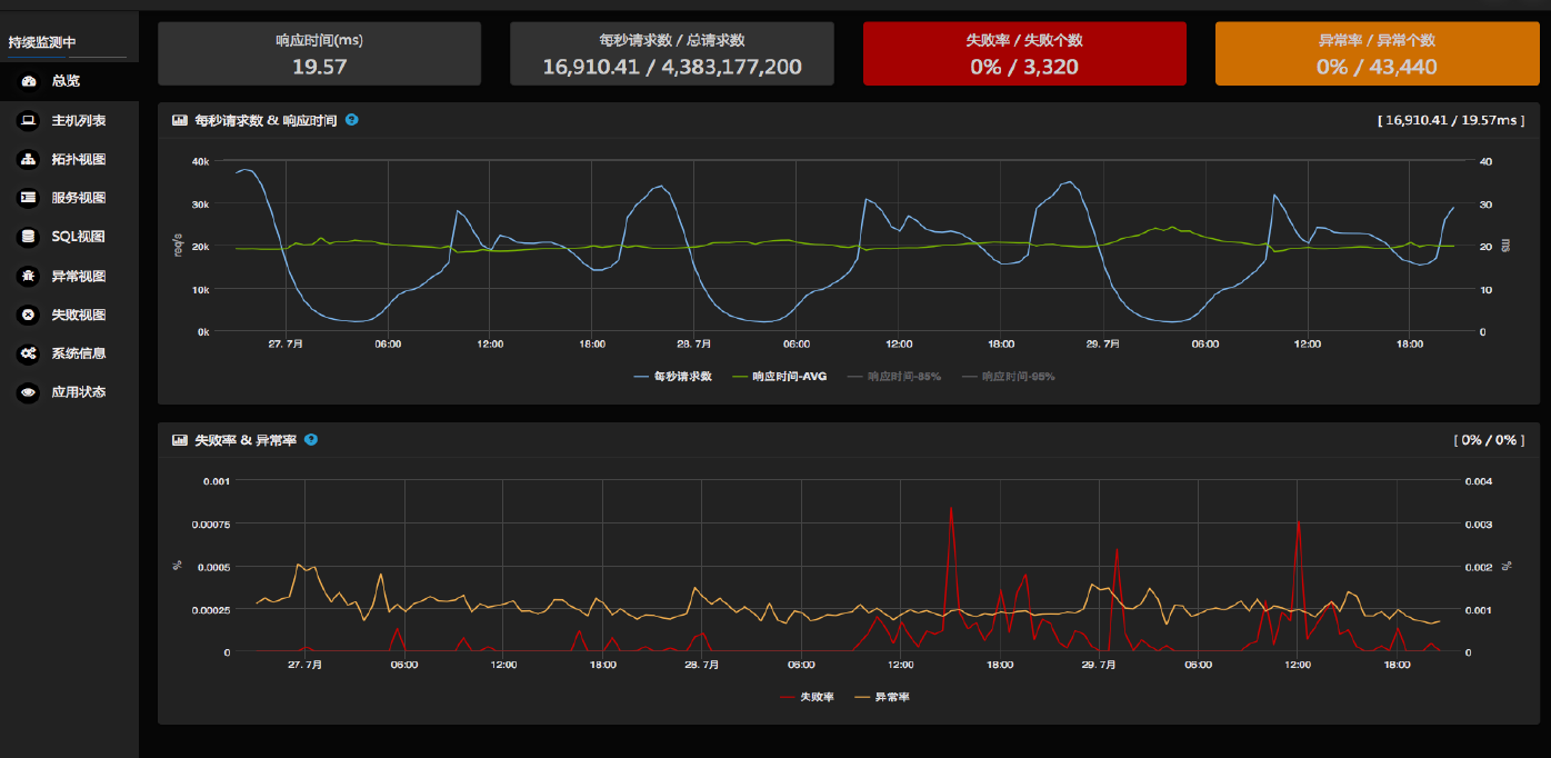
以下基于微服务监控案例之一

监控原则:
将更多的时间用于编写对数据指标的意义进行分析的代码,而不是用于编写收集、移动、保存以及显示指标的代码。
让关键业务指标的延迟降低到人类注意力的持续时间以下 (约10秒左右)。
请验证你的衡量系统是否具有足够的精确度与准确度,并将收集到的响应时间数据以柱状图表示。
对于比目前监控中的系统(与服务)需要更高可用性与可伸缩性的系统进行监控。
对分布式的、短期的、“cloud native”、容器化的微服务的监控进行优化。
让指标与你的模型相一致,以便理解它们之间的关系
问题与需求
































我们想要价值
实时抓取数据,实时分析统计,生成统计和报表
可视化的报表系统,更快的了解系统运行状态
搜索功能,快速的定位关键问题
数据挖据,利用优秀的数据分析能力和数据模型,进行数据预测 |